Skip to content
Prime Telecom · Network Operations

PrimeAdmin — Telecom Network Operations Platform

A full-stack network management and operations platform that consolidates equipment, circuits, IPAM, BGP, monitoring, diagnostics, and cloud integrations into a single Laravel application.

Year 2024–2025
Status Live · production

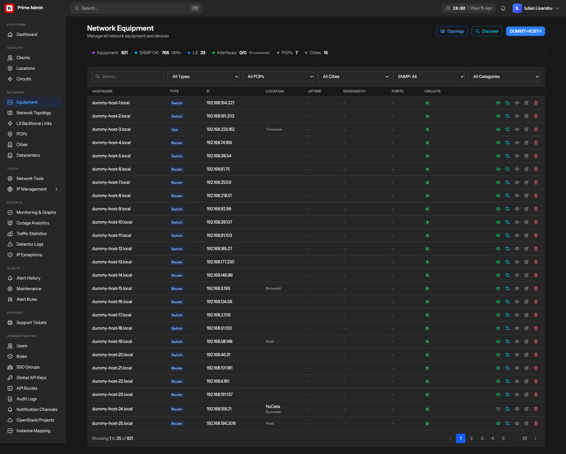
A look at the product.

Running a provider network means juggling a dozen tools: one application for inventory, another for IP addresses, a third for SNMP, another for ticketing, more for cloud dashboards, plus ad-hoc scripts for BGP and diagnostics. Prime Telecom wanted one platform where NOC engineers, field technicians, and support staff all did their work — without tab-switching and without stitching reports by hand.

PrimeAdmin is that platform. A Laravel 12 application with a Livewire 4 + Inertia v2 + Vue 3 frontend that absorbs equipment inventory, circuit and client management, IP address management (IPv4 and IPv6), BGP session tracking, SNMP-driven discovery and diagnostics, Prometheus-backed monitoring and alerting, support ticketing, and OpenStack cloud integration into one coherent operator interface.

Challenge

The surface area is the hard part. NOC engineers need SNMP queries, ping, traceroute, and interface sync against live devices. IPAM needs aggregated prefixes, IPv4/IPv6 subnet hierarchy, reverse-DNS automation, BGP hijack detection, and RIPE integration hooks. Monitoring means Prometheus, Grafana, and Alertmanager on one side, and WebSocket live updates on the other. Business-facing users need clients, contracts, circuits, SLAs, and tickets in the same system.

And everything has to talk to the real network — not stub data. Real SNMP devices, real BGP sessions, real OpenStack projects. Long-running operations (network scans, bulk SNMP syncs, BGP polling, reverse-DNS reconciliation) cannot block the UI. Four different role tiers — NOC, field, admin, support — each need a different slice of the same data, enforced at the policy layer, not by convention.

Approach

Laravel 12 with Livewire 4 and Inertia v2 running side-by-side — Livewire for the admin-heavy operational surface where server-driven rendering is a win, Inertia + Vue 3 for the richer interactive pieces (charts, inventory grids, live monitoring dashboards). Tailwind CSS v4 with CSS-first theming; Alpine.js for small interactive bits; ApexCharts and TanStack Virtual where data volumes demand it.

Every long operation is a queued job. Network scans, bulk SNMP syncs, circuit and interface monitoring snapshots, BGP session polling, alert rule evaluation, reverse-DNS reconciliation, and OpenStack sync all run behind Horizon-supervised workers. Meilisearch (via Laravel Scout) powers global search across devices, circuits, clients, and tickets. Reverb streams real-time WebSocket updates for monitoring and alerts. Telescope and Pulse give the ops team their own introspection into request volume, queue lag, and slow queries.

Spatie Permission controls access end-to-end; Fortify + Sanctum + Socialite provide local and SSO login with group-to-role automation so identity-provider groups map straight onto application roles. Owen-IT Laravel Auditing and Spatie Activity Log together track every mutating action for compliance. Pest 4 covers unit, feature, and browser tests — the browser tests drive full operator workflows end-to-end against Chromium, Firefox, or WebKit.

The day-to-day work of running a provider network — equipment, circuits, IPAM, monitoring, tickets — in one single Laravel application.

Key capabilities shipped.

  • Equipment inventory with SNMP-driven interface discovery, status monitoring, and per-interface traffic statistics
  • Circuit lifecycle management — client records, contracts, capacity & upgrade tracking, events, and version history
  • IPv4/IPv6 IPAM: aggregated prefixes, subnet hierarchy, custom IPs, reverse DNS, BGP hijack detection, and RIPE integration hooks
  • L3 link and BGP inventory with session state monitoring, announcement checks, and utilization graphs
  • Network discovery & diagnostics: subnet scanning (/24 to /30), vendor auto-detection, ping, traceroute, SNMP queries
  • Prometheus-backed monitoring with alert rules, notification channels, Alertmanager webhook ingestion, and live WebSocket metrics
  • OpenStack integration: project sync, instance mapping, IP reconciliation, and compute/network/storage wiring
  • Integrated ticketing, datacenter/POP/city inventory, SSO with group-to-role automation, and full Spatie audit logs

Grounded outcomes, measured in production.

Integrations
9+
Prometheus, Grafana, Alertmanager, PowerDNS, OpenStack, S3, Meilisearch, Redis, SSO
Network Tools
6
SNMP, ping, traceroute, DNS, BGP checks, subnet scanning
IP Management
IPv4 + IPv6
Aggregated prefixes, subnet hierarchy, reverse DNS, BGP hijack detection, RIPE
Role Tiers
4+
NOC, field, admin, support — distinct scopes via Spatie policies

PrimeAdmin is in production, consolidating what used to be a stack of disconnected tools — NetBox-style inventory, dedicated IPAM, SNMP monitors, ticketing, cloud dashboards — into one Laravel application. NOC, field, and support teams now work from the same data. Long-running network operations run asynchronously through Horizon without blocking the UI, and Prometheus/Grafana/Alertmanager integrations surface network health directly alongside the inventory it describes.

Technologies used, grouped by role.

Backend
Laravel 12 PHP 8.4+ Livewire 4 PostgreSQL Redis / Valkey Horizon Reverb Sanctum Fortify Spatie Permission Meilisearch (Scout)
Frontend
Vue 3 Inertia.js v2 Alpine.js Tailwind CSS 4 Vite 7 ApexCharts TanStack Virtual
Integrations
Prometheus Grafana Alertmanager PowerDNS OpenStack S3-compatible storage SSO (Socialite)
Testing & Tooling
Pest 4 Telescope Pulse Laravel Pint Spatie Activity Log Owen-IT Laravel Auditing